Introduction à FLY-Tools
FLY-Tools est un outil de débogage Web personnalisé par Guangzhou Magnesium Electronic Technology Co., Ltd. pour Klipper, adapté non seulement à la machine hôte Fly (intégrée au système, pas besoin d'installation), mais aussi compatible avec la plupart des machines hôtes sur le marché équipées du service Klipper.
Astuce
- FLY-Tools est uniquement adapté aux systèmes Linux équipés de Klipper
Caractéristiques de FLY-Tools
- Prise en charge de plusieurs langues, thème sombre
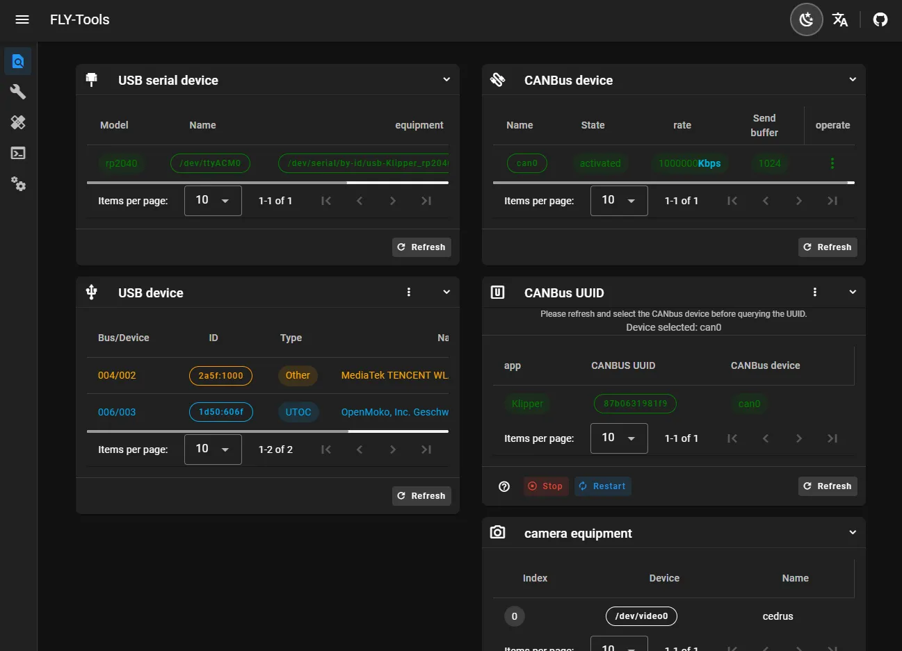
- Permet de consulter et de copier en un clic l'ID du port série USB, l'ID de l'appareil USB, l'UUID CANbus, l'ID de l'appareil vidéo
- Permet d'activer ou de désactiver un appareil CAN spécifique en un clic
- Permet de modifier en ligne la vitesse et la taille du tampon d'envoi des appareils CAN
- Permet la compilation en ligne du firmware Klipper des cartes mères FLY (l'adaptation du firmware Katapult est en cours)
- Prise en charge de la gravure en ligne, compatible avec les méthodes de gravure DFU, HID, CAN
- Permet de télécharger tous les fichiers de firmware compilés
- Prise en charge de la génération en ligne des graphiques de charge Klipper
- Permet de mesurer automatiquement et de générer des graphiques de résonance en un clic
- Prise en charge de la connexion SSH via la page web
- Prise en charge de l'interface SSH Web (basée sur ttyd)
- Compatible avec la version du système FLYOS 3.3.4, permettant la configuration de l'écran, de l'affichage web, etc.
Présentation de l'interface de FLY-Tools

