Введение в FLY-Tools
FLY-Tools - это веб-инструмент для отладки, разработанный компанией Guangzhou Magnesium Electronic Technology Co., Ltd. для Klipper. Он подходит не только для Fly HMI (встроенного в систему, установка не требуется), но и совместим с большинством HMI, на которых установлен Klipper.
Совет
- FLY-Tools подходит только для систем Linux с установленным Klipper.
Особенности FLY-Tools
- Поддержка нескольких языков, поддержка темной темы
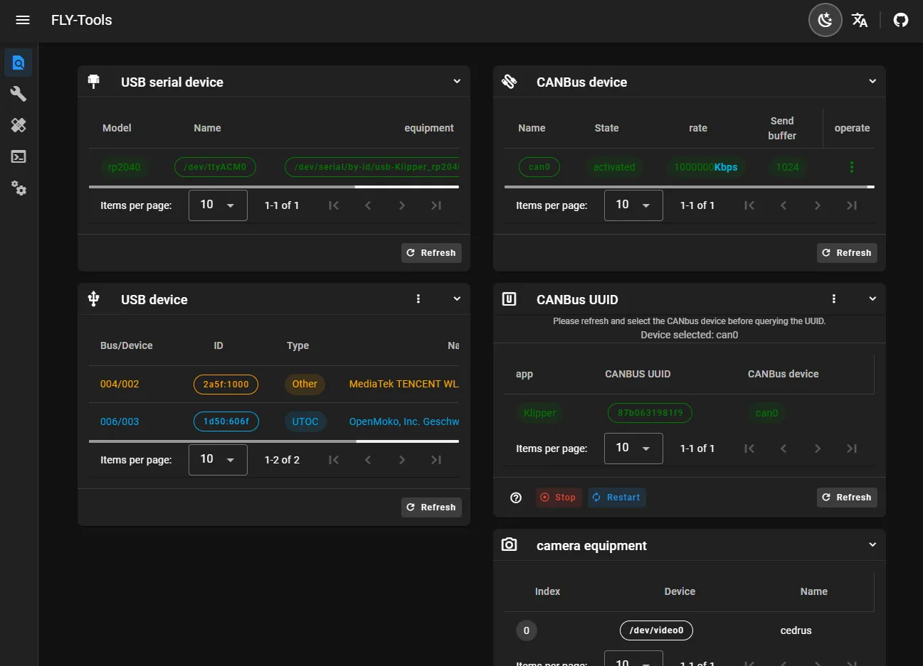
- Возможность запроса и копирования ID USB-порта, ID USB-устройства, UUID CANbus, ID видеокамеры
- Поддержка включения или отключения конкретных CAN-устройств одной кнопкой
- Возможность изменения скорости и размера буфера отправки CAN-устройств в реальном времени
- Поддержка онлайн-компиляции прошивки Klipper для плат FLY (адаптация прошивки Katapult в процессе)
- Поддержка онлайн-записи, поддержка методов записи DFU, HID, CAN и других
- Возможность загрузки всех скомпилированных файлов прошивки
- Поддержка создания диаграммы нагрузки Klipper онлайн
- Автоматическое измерение и создание резонансных графиков одним кликом
- Поддержка подключения SSH через веб-интерфейс
- Поддержка SSH через веб-браузер (на базе ttyd)
- Поддержка системы FLYOS версии 3.3.4, конфигурирование экрана, отображение в веб-браузере и т.д.
Демонстрация интерфейса FLY-Tools

